Deploy with Prefect
Introduction to Prefect
Prefect is a workflow orchestration and observability platform that automates and orchestrates data pipelines. As an open-source platform, it offers a framework for defining, scheduling, and executing tasks with dependencies. It enables users to observe, maintain, and scale their data workflows efficiently.

Prefect features
- Flows: These contain workflow logic and are defined as Python functions.
 - Tasks: A task represents a discrete unit of work. Tasks allow encapsulation of workflow logic that can be reused for flows and subflows.
 - Deployments and Scheduling: Deployments transform workflows from manually called functions into API-managed entities that you can trigger remotely. Prefect allows you to use schedules to automatically create new flow runs for deployments or trigger new runs based on events.
 - Automations: Prefect Cloud enables you to configure actions that Prefect executes automatically based on triggers.
 - Caching: This feature enables a task to reflect a completed state without actually executing its defining code.
 - Observability: This feature allows users to monitor workflows and tasks. It provides insights into data pipeline performance and behavior through logging, metrics, and notifications.
 
Building data pipelines with dlt
dlt is an open-source Python library that enables the declarative loading of data sources into well-structured tables or datasets by automatically inferring and evolving schemas. It simplifies the construction of data pipelines by offering functionality to support the complete extract and load process.
How does dlt integrate with Prefect for pipeline orchestration?
Here's a concise guide to orchestrating a dlt pipeline with Prefect using "Moving Slack data into BigQuery" as an example. You can find a comprehensive, step-by-step guide in the article “Building resilient data pipelines in minutes with dlt + Prefect”, and the corresponding GitHub repository here.
Here's a summary of the steps followed:
- 
Create a
dltpipeline. For detailed instructions on creating a pipeline, please refer to the documentation. - 
Add
@taskdecorator to the individual functions.- 
Here we use the
@taskdecorator for theget_usersfunction:@task
def get_users() -> None:
"""Execute a pipeline that will load the Slack users list.""" - 
Use the
@flowfunction on theslack_pipelinefunction as:@flow
def slack_pipeline(
channels=None,
start_date=pendulum.now().subtract(days=1).date()
) -> None:
get_users() 
 - 
 - 
Lastly, append
.serveto theif __name__ == '__main__'block to automatically create and schedule a Prefect deployment for daily execution as:if __name__ == "__main__":
slack_pipeline.serve("slack_pipeline", cron="0 0 * * *") - 
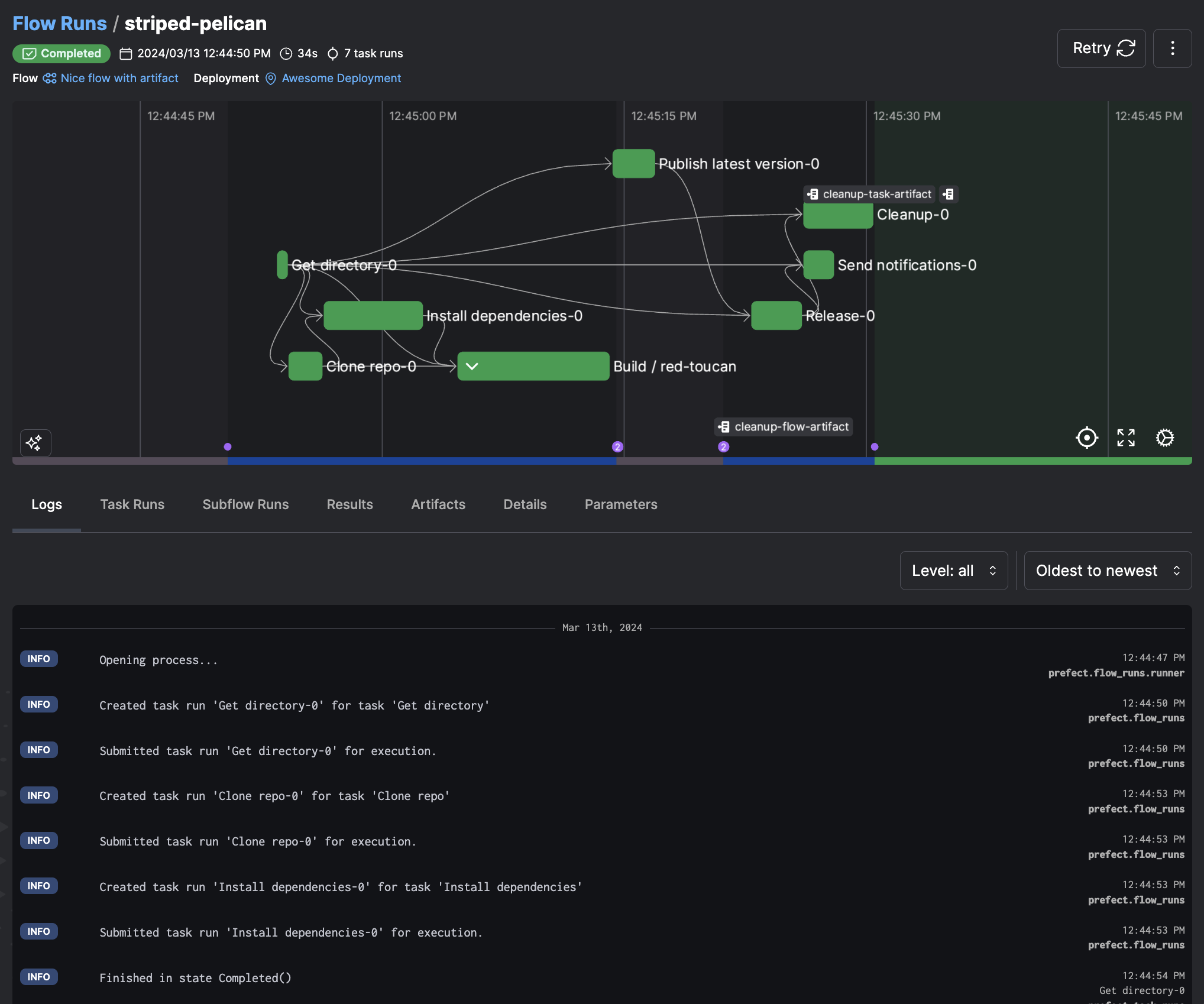
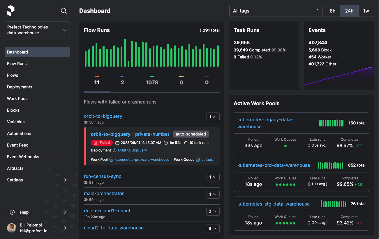
You can view deployment details and scheduled runs, including successes and failures, using PrefectUI. This will help you know when a pipeline ran or, more importantly, when it did not.
 

You can further extend the pipeline by:
- Setting up remote infrastructure with workers.
 - Adding automations to notify the status of the pipeline run.
 - Setting up retries.